ÊÖÒÕÒýÁìδÀ´£¬ÊØ»¤ÓÅÃÀÉúÑÄ
IPÍøÂçÒôƵϵͳÈí¼þÓµÓÐǿʢµÄƽ̨¹¦Ð§ºÍ½ÓÈëÄÜÁ¦£¬Äܹ»Öª×ãÖÖÖÖ¸÷ÑùµÄÓ¦Óó¡¾°¡£ÏµÍ³È«IPÉè¼Æ£¬Ö»Ð轫Öն˽ÓÈëÍøÂç¼´¿É¹¹ÀÖ³ÉÄÜǿʢµÄÊý×Ö»¯¹ã²¥ÏµÍ³£¬ÊµÏֹ㲥ӦÓá£ÏµÍ³¿ÉÔËÐÐÔÚ¿çÍø¹ØµÄ¾ÖÓòÍøºÍInternetÍøÉÏ£¬ÊµÏÖ´ó¹æÄ£µÄÖ÷ÒªÐÍÓ¦Óã¬ÊµÏÖ¿ìËÙ¡¢¿É¿¿¡¢Çå¾²µÄÐÅÏ¢Èö²¥¡£
ϵͳ¹¦Ð§
IPÍøÂçÒôƵϵͳ³ýÁ˳ÐÔØÒ»Ñùƽ³£µÄ¹ã²¥»ù´¡¹¦Ð§Í⣬»¹½øÒ»²½À©Õ¹ÁËÎÞÏßÀ©Éù¡¢Ê±ÖÓ¡¢ÊÓÆµ¼à¿Ø½ÓÈë¡¢ÄÚ²¿¶Ô½²µÈ¹¦Ð§£¬ÊµÏÖ×ÊÔ´ÓÐÓÃÍŽᣬװ±¸Í³Ò»¹ÜÀí¡£
01
Åä¾°ÒôÀÖ
Åä¾°ÒôÀֹ㲥ÓÉAM/FMÊý×Öµ÷гÊÕÒô»ú¡¢CD/DVD/MP3²¥·ÅÆ÷¡¢µçÄÔ¡¢UÅÌ¡¢ÍøÂ绯¹ã²¥Ö÷»úµÈÐÅÔ´Ìṩ£¬Êä³öµ½¸÷¹ã²¥Çø£¬ÊµÏÖÅä¾°ÒôÀÖ²¥·Å¡£
02
ÓªÒµ¹ã²¥
ÓªÒµ¹ã²¥ÓÐÁ½ÖÖÐÎʽ£¬À´×Թ㲥ÊÒµÄÈ˹¤»°Í²¹ã²¥ºÍϵͳµÄ×Ô¶¯ÓªÒµ¹ã²¥¡£IPÍøÂçÒôƵϵͳÌṩ¸»ºñµÄ¹¦Ð§£¬ÒÔÖª×ãÓû§¸öÐÔ»¯µÄÓªÒµ¹ã²¥ÐèÇó¡£
? í§ÒâѰºô£ºÍ¨¹ýѰºô»°Í²£¬¿ÉÒÔ¶Ôí§ÒâÇøÓò»òÕßÇøÓò×éºÏ¾ÙÐÐÓïÒô¹ã²¥¡£
? ¶àÒôÔ´²¥·Å£ºÏµÍ³Äܹ»×ÔÁ¦¿ØÖÆÃ¿¸öÖն˲¥·Å²î±ðÄÚÈÝ£¬Ò²¿ÉÒÔ°´ÇøÓò»òÇøÓò×éºÏ¾ÙÐй㲥¡£
? ÀëÏ߹㲥£ºÄÚÖÃÓïÒôÈÝÁ¿µÄ¹ã²¥ÖÕ¶ËÔÚÍøÂç¿ÕÏÐʱ×Ô¶¯ÏÂÔØ·þÎñÆ÷¶ËÉ趨µÄ¹ã²¥Ê¹Ãü£¬¼´±ãÓë·þÎñÆ÷ÖÐÖ¹ÍøÂçÅþÁ¬£¬ÈÔÄÜÕÕ³£¹ã²¥¡£
? TTSÓïÒô¹ã²¥£ºÏµÍ³¾ß±¸Îı¾×ªÓïÒô¹¦Ð§£¬ÊäÈëÎÄ×Öºó×Ô¶¯×ªÎª±ê×¼ÓïÒô²¥·Å¡£
? ׼ʱ½ÚÄ¿²¥·Å£ºÓû§Ö»Ð轫ÌìÌì¸÷ʱ¶ÎÐèÒª²¥·ÅµÄ¹ã²¥ÒôƵÉÏ´«ÖÁ·þÎñÆ÷£¬Öƶ©²¥·ÅÍýÏ룬ϵͳ¾ÍÄÜ7*24Сʱȫ×Ô¶¯²¥³ö£¬ÊµÏÖÎÞÈËÖµÊØ¡£
? ÒôÆµÖÆ×÷£ºÏµÍ³ÌṩÃâ·ÑµÄÒôÆµÖÆ×÷¹¤¾ß£¬Àû±ãÓû§¶ÔÒôÆµËØ²Ä¾ÙÐÐÂ¼ÖÆ¡¢×ª»»ºÍ¼ô¼¡£
? ȨÏÞ¹ÜÀí£ºÏµÍ³¿ÉÒÔÉèÖöà¸ö¹ÜÀíÕË»§£¬²¢ÉèÖòî±ðȨÏÞ£¬¸÷˾ÆäÖ°¡£
? ʵʱ²É²¥£ºÏµÍ³¿ÉÒÔ½«ÍⲿÒôÔ´£¨»°Í²¡¢DVD¡¢Êý×ÖÊÕÒô»úµÈ£©ÊµÊ±Ñ¹Ëõ³É¸ßÆ·ÖÊÊý¾ÝÁ÷£¬Í¨¹ýÍøÂç¶Ôǰ¶Ë¹ã²¥ÖÕ¶Ëʵʱ²¥·Å¡£
03
½ôÆÈ¹ã²¥
¾ßÓÐ×ÔÁ¦µÄ½ôÆÈ»°Í²ÊäÈë¡¢¿ØÖƺÍÖ´ÐÐ×°±¸£¬ÊÇÈ«×Ô¶¯¡¢°ë×Ô¶¯¡¢È˹¤²¥ÒôʧЧʱµÄ±¸Óù㲥¡£Ó¦ÄÜͨ¹ýÈ˹¤¸ÉÔ¤£¬Íê³É½ôÆÈ²¥Òô¡£
¹ã²¥ÏµÍ³Óë½ôÆÈ¹ã²¥Ïµ×ܹ²ÓÃÑïÉùÆ÷ºÍ¹¦·Åϵͳ¡£½ôÆÈ¹ã²¥Ôڹ㲥ϵͳÖоßÓÐ×î¸ßÓÅÏȼ¶¡£Ò»µ©½ôÆÈ¹ã²¥Æô¶¯£¬¹ã²¥ÏµÍ³µÄÆäËü¹¦Ð§£¨Åä¾°¹ã²¥¡¢ÓªÒµ¹ã²¥µÈ£©½«±»ÔÝÍ££¬ÏµÍ³½öÖ´ÐÐԤ¼µÄÏû·À×Ô¶¯ÓïÒô¹ã²¥£¨ÖÒÑÔºÍÊèÉ¢¹ã²¥£©»òÖµ»úÔ±½ôÆÈ»°Í²µÄ¹ã²¥£¬Ö±µ½½ôÆÈ¹ã²¥×´Ì¬É¨³ý¡£
ϵͳµÄÖ÷¿Ø¶Ë×°±¸ÅäÓÐÐÑÄ¿µÄºìÉ«½ôÆÈ°´¼ü£¬ÊµÏÖÒ»¼ü¿ªÆôÈ«Çø¹ã²¥£¬ÌṩÏû·À×Ô¶¯ÓïÒô¹ã²¥»ò¾ÙÐÐÈ˹¤ÊèÉ¢ºô½Ð¡£ÎÞÂÛÊÇÒ»Ñùƽ³£Ïû·ÀÑÝÁ·ÕÕ¾ÉÍ»·¢½ôÆÈÇéÐΣ¬¶¼Äܹ»ÈÃÓû§¿ìËÙÓ¦¶Ô¡£ÏµÍ³¿ÉÒÔ±à³ÌÉè¶¨È«Çø¹ã²¥»òÁڲ㱨¾¯¹ã²¥£¬Ê¹ÓÃÎÞа¡£
±ðµÄ£¬ÏµÍ³ÖÐרΪ¹ìµÀ½»Í¨µÈרҵ¼¶Óû§Éè¼ÆµÄ¹ã²¥ÖÕ¶ËϵÁÐͨ¹ýÁËÖйú¹ú¼ÒÏû·ÀÇ¿ÖÆÈÏÖ¤£¨CCCF£©,ÇкϹú¼ÒÏû·À²úÆ·ÒªÇó£¬Ò»Ì×ϵͳÄܹ»Öª×㹫¹²¹ã²¥ºÍÏû·À¹ã²¥Á½ÖÖÒªÇó¡£
04
ÓïÒôºÏ³É¹ã²¥
ÔÚһЩ´óÐÍϵͳ¹ã²¥³¡ºÏ£¬ÓÉÓÚÓªÒµ¹ã²¥µÄ¶àÑùÐÔ£¬¹Å°åÈ˹¤²¥Òô»ò½ÚÄ¿Â¼ÖÆ·½·¨ÂäÎ飬¸ßÆ·ÖʵIJ¥ÒôÖ°Ô±ÄÑÑ¡£¬Â¼ÖƲ¥·ÅÖØ´ó£¬ÇÒÿ´ÎµÄÖÊÁ¿ÄÑÒÔͳһ°ü¹Ü¡£Í¨¹ýÅÌËã»úÊÖÒÕʵÏÖµÄTTSÊý×Ö»¯ÓïÒôºÏ³Éϵͳ£¬½â¾öÁËÕâÒ»ÎÊÌ⣬ͨ¹ýÎÄ×ÖÊäÈëµçÄÔ£¬¿ÉʹÓû§Àû±ãµÄʵÏÖ¸ßÖÊÁ¿µÄÓªÒµ¹ã²¥£¬²¢ÇÒ¿ÉÒÔʵÏÖ¶àÓïÑÔÖ®¼äµÄÎÞ·ìת»»£¬ÎÞаÀû±ãÇÒ¸ßЧ¡£
IPÍøÂçÒôƵϵͳ¼¯³ÉÁËTTSÓïÒôºÏ³ÉÊÖÒÕ£¬ÊµÏÖÎı¾×ªÓïÒô¹ã²¥£¬²Ù×÷½çÃæ¿ÉÒÔÖ±¹ÛµÄÉèÖù㲥ÓïÒôÀàÐÍ¡¢ÓïËÙ¡¢Åä¾°ÒôÀÖ¡¢ÒôÁ¿£¬»¹¿ÉÒÔÉúÑÄΪģ°å£¬Àû±ãÏ´ÎÖ±½ÓŲÓá£
TTSÓïÒôºÏ³É¿ÉÒÔÓÃÓÚ׼ʱ¹ã²¥¡¢ÊµÊ±¹ã²¥¡¢´¥·¢¹ã²¥£¬×ÊÖúÓû§¸ßЧÍê³ÉÖÖÖֹ㲥×÷Òµ£¬Í³Ò»²¥ÒôЧ¹û£¬×èÖ¹²¥ÒôÖÊÁ¿ÒòÈ˶øÒì¡£
05
ÉùÎÄͬ²½¹ã²¥
ÔÚһЩ»ãÑÝÌü¡¢¾çÔº¡¢Ñݳª»áÏÖ³¡£¬ÎªÁËÀû±ã¹ÛÖÚԢĿ£¬Í¨³£»áʹÓÃLEDÏÔʾÆÁÀ´ÏÔʾ³ª´Ê¡£Ó°Ï·µçÊӾ硢µçÊÓ½ÚÄ¿µÄ²¥³ö£¬ÈôÊÇȱÉÙ×ÖÄ»£¬¾³£Ò²»áÈùÛÖÚ´í¹ýһЩ¾«²Ê¶Ô°×¡£
IPÍøÂçÒôƵϵͳÂÊÏȽ«×ÖÄ»ÐÎʽÒýÈëÁ˹«¹²¹ã²¥ÏµÍ³£¬Ìá³öÁËÉùÎÄͬ²½¹ã²¥µÄÐÂÐÍÀíÄÈù㲥µÄÓïÒôÐÅÏ¢ÄÚÈÝͬʱÒÔÎÄ×ֵķ½·¨ÔÚÍøÂçLEDÒôÏä»òLEDÆÁÉÏÏÔʾ²¥³ö£¬µÖ´ïÉùÎÄͬ²½µÄЧ¹û£¬Í¨¹ýÊÓÌýÍŽᣬÈÃÌýÖÚ¸üºÃ¸üÍêÕûµÄÎüÊչ㲥ÐÅÏ¢¡£ÌØÊâÊÇÔÚÌØÊâ½ÌÓýѧУ£¬ÉùÎÄͬ²½¹ã²¥ÄÜΪÌýÕÏѧÉúÌṩ×ÊÖú£¬ÈÃËûÃÇÒ²ÄÜ¡°Ìý¡±¼û¹ã²¥¡£
06
Áª¶¯¼à¿Ø¹ã²¥
IPÍøÂçÒôƵϵͳÕûºÏ¼à¿ØÊÓÆµ£¬ÏµÍ³¿Í»§¶Ë¿Éµ÷ÈëÍⲿ¼à¿ØÊÓÆµ·ÖÆÁÏÔʾ£¬²¢ÔÚÄ¿½ñͼÏñ´°¿ÚÌᳫ¹ã²¥¡£Í¨¹ýÉãÏñÍ·ºÍ¹ã²¥µÄÁª¶¯ÉèÖã¬ÊµÏÖÊÓÒôƵµÄÓлúÍŽᣬ¿ÉʵʱÉó²éÏÖ³¡»Ã棬µ±·¢Ã÷ÓÐÒì³£ÇéÐΣ¬¿ÉÖ±½Ó¶ÔÊÓÆµ¶ÔÓ¦µÄ¹ã²¥ÇøÓòº°»°£¬ÌáÉý¹ÜÀíÄÜÁ¦¡£ÏµÍ³Ö§³ÖÌí¼ÓIPC¼à¿Øµã£¬½«¹ã²¥Óë¼à¿ØµãN¶ÔNģʽ°ó¶¨£¬ÊµÏÖÒ»¸ö¼à¿ØµãÄÜÁª¶¯¶à·ÑïÉùÆ÷£¬¶à¸ö¼à¿Øµã¶¼ÄÜÁª¶¯Ä³Â·ÑïÉùÆ÷¡£
07
ÎÄ×ÖÐÅÏ¢¹ã²¥
ÎÒÃǾ³£»áÓöµ½Ä³Ð©Ìض¨µÄÐÅÏ¢²»ÏàÒ˶à´ÎÓïÒô¹ã²¥Í¨Öªµ«ÓÖÐèÒª³¤Ê±¼äÌáÐÑ£¬ºÃ±È¸ß¿¼µ¹¼ÆÊ±¡¢Ïòµ¼À´·ÃÐÅÏ¢µÈµÈ£¬IPÍøÂçÒôƵϵͳÌṩµÄÎÄ×ÖÐÅÏ¢¹ã²¥¹¦Ð§ÍêÉÆµÄ½â¾öÁË´ËÀàÐèÇó¡£
ϵͳ¿ÉÒÔÔÚLEDÆÁÖÕ¶Ë£¨LEDÒôÏä»òLEDÌõÆÁʱÖÓ£©ÉÏÐû²¼ÎÄ×ÖÐÅÏ¢£¬Ö§³Öͨ¹ýƽ̨Èí¼þºÍÊÖ»úAPP¾ÙÐÐÐÅÏ¢Ðû²¼£¬¿ÉÒÔÑ¡Ôñµ¥¸ö¡¢·ÖÇø»òÕßÈ«ÇøµÄLEDÆÁÖն˾ÙÐÐÎÄ×ֹ㲥£¬ÎÞа±ã½Ý¡£ÎÄ×ÖÄÚÈÝÔÚÌõÆÁÖÕ¶ËÉÏ¿ÉÒÔÀο¿ÏÔʾ£¬ÄÚÈݽ϶àʱ¿ÉÒÔת¶¯²¥³ö¡£
08
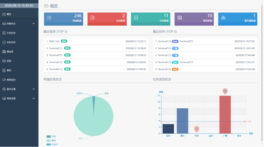
¿ÉÊÓ»¯¹ÜÀí
IPÍøÂçÒôƵϵͳ¾ßÓпÉÊÓ»¯µÄÈí¼þ¹ÜÀíÆ½Ì¨£¬¾ßÓС°Ò»ÕÅͼ¡±×ÛºÏչʾ½çÃæ£¬¿ÉÒÔÒ»ÀÀÕû¸öϵͳµÄÔËÐÐÇéÐΣ¬°üÀ¨ÖÕ¶ËÊýÄ¿¡¢ÖÕ¶ËÔËÐÐͳ¼Æ¡¢ÍýÏëʹÃüÊýÄ¿¡¢Ã½ÌåÎļþÊýÄ¿¡¢·þÎñÆ÷ÊýÄ¿µÈµÈ¡£
ϵͳ֧³ÖÁбíÊÓͼ¡¢Íø¸ñÊÓͼ¡¢µØÍ¼ÊÓͼ¡¢³¡¾°ÊÓͼ¶àÖÖÖն˹ÜÀíģʽ£¬Ö±¹ÛÏÔʾ·ÖÇøÁÐ±í¼°ÖÕ¶Ë״̬¡¢±àºÅ£¨IDºÅ£©¡¢Ãû³Æ¡¢IP¡¢Ê¹Ãü״̬£¨Èç¶Ô½²¡¢¹ã²¥¡¢¿ÕÏеȣ©¡¢ÒôÁ¿¾ÞϸµÈÐÅÏ¢£¬µã»÷Êó±ê¾Í¿ÉÒÔ²Ù×÷¡£
09
±ê×¼»¯Ê±ÖÓ
ʱ¼ä¾ÍÊÇÉúÃü£¬Ê±¼äµÄ׼ȷÐÔÆäÖ÷Ҫˮƽ²»ÑÔ¶øÓ÷¡£
IPÍøÂçÒôƵϵͳ¼¯³ÉÁËʱÖÓ×Óϵͳ¹¦Ð§£¬Ò»·½ÃæÊÇΪϵͳ×Ô¼ºÌṩУʱ£¬È·±£¹ã²¥ÏµÍ³ÓÐÐò׼ȷµÄ×Ô¶¯»¯²¥³ö£»ÁíÒ»·½Ã棬Äܹ»Ìṩֱ¹Û¡¢×¼È·¡¢Í³Ò»µÄʱ¼äÐÅÏ¢ÏÔʾ·þÎñ¡£
ϵͳͬʱ½ÓÄÉÈ«Çò¶¨Î»ÏµÍ³£¨GPS£©ºÍ±±¶·ÏµÍ³Ë«ÊÚʱ£¬»¥Îª±¸·Ý£¬×èÖ¹Á˵¥¶ÀϵͳȪԴ´øÀ´µÄ²»ÎȹÌÒòËØ¡£ÏµÍ³½ÓÄÉNTP´«ÊäÐÒ飬ͨ¹ýÍøÂç´«Êäʱ¼ä£¬¾ßÓÐÅ⳥УÕý»úÖÆ£¬Ê±¼ä¾«¶È¿É¿¿¡£
ϵͳ½ÓÄÉÂþÑÜʽ¹¹¼Ü£¬Ö÷ÒªÓÉNTPÍøÂçʱ¼ä·þÎñÆ÷¡¢Ê±ÖÓÏÔʾÖÕ¶Ë×é³É¡£ÖÕ¶ËÓÐÈýÖÖÀàÐÍ£¬Ò»ÊÇ×ÔÁ¦µÄÍøÂçʱÖÓÖÕ¶Ë×°±¸£¬¶þÊÇ´øÏÔʾ¹¦Ð§µÄLEDÍøÂçÒôÏ䣬ÈýÊÇÍøÂçÒôÏäÍâ½ÓʱÖӵķ½·¨¡£Ê±ÖÓÏÔʾÖն˶¼ÄÚÖÃÁËʱÖÓоƬ£¬×ÝÈ»ÓëNTPʱ¼ä·þÎñÆ÷µÄÍøÂçÅþÁ¬ÖÐÖ¹£¬ÈÔÄÜÕý³£ÊÂÇé¡£
IPÍøÂçÒôƵϵͳÌṩµÄʱÖÓ¹¦Ð§ÌØÊâÊʺϵçÁ¦¡¢µçÐÅ¡¢Ê¯ÓÍ¡¢Ìú·¡¢Ñ§Ð£µÈ´óÐ͹¤³ÌÅäÌס£ºÃ±ÈÔÚѧУ£¬¹Å°åµÄµç×ÓÖÓ»òµç²¨ÖÓÐèÒªÉÏµç³Ø£¬ÇÒ¶àΪָÕëÖÓ£¬ÏÔʾ²»Ö±¹Û¡£¶ø½ÓÄÉIPÍøÂçÒôƵϵͳºó£¬ÕâЩÎó²î¶¼²»¸´±£´æ£¬ÏµÍ³µÄÍøÂçʱÖÓ»òÕßʱÖÓÒôÏä¶¼ÊÇÊýÏÔÖÓ£¬ÏÔʾֱ¹Û£¬ÎÞÔëÉù£¬²»ÐèÒªÉÏµç³Ø£¬ÌØÊâÊÊÓÃÓÚѧУ½Ìѧ¿¼ÊÔ¡£
10
ÎÞÏßÀ©Éù
ÔÚÒ»Ñùƽ³£ÉúÑÄÖУ¬Ñ§Êõ½²×ù¡¢Ð¡Ð;ۻᡢ½ÌѧÊڿγ¡ºÏµÈÐèÒªÀ©ÉùµÄ³¡ºÏ£¬Í¨³£Ê¹ÓÃרҵÀ©Éùϵͳ»òÕßÅå´øÊ½µÄ¡°Ð¡Ã۷䡱£¬µ«¶¼¸÷ÓÐÀû±×£¬×¨ÒµÀ©ÉùϵͳÔì¼Û¸ß£¬×°±¸¶àά»¤ÄÑÌâ£¬ÌØÊâÊÇ´ó¹æÄ£Ê¹ÓõÄÇéÐÎÏ£»¡°Ð¡Ã۷䡱ÔòÀ©ÉùЧ¹û½Ï²î£¬³¤Ê±¼äÅå´øÌñ¾²¶È½Ï²î¡£
Ϊ´Ë£¬Õë¶ÔѧУÕâÖÖ¿ÎÌöࡢ½ÌѧÊÚ¿ÎÀ©ÉùƵÂʸߵij¡¾°£¬IPÍøÂçÒôƵϵͳÌṩÁËÒ»ÖÖÀ©ÉùЧ¹ûºÃ¡¢ÐԼ۱ȸߵĽâ¾ö¼Æ»®¡£¿ÎÌÃIPÍøÂçÒôÏäÄÚÖÃÎÞÏßÀ©Éù»°Í²ÎüÊÕÄ£¿é£¬Ö§³ÖÅþÁ¬ÎÞÏßÂó¿Ë·çÍâµØÀ©Òô£¬¹ã²¥ºÍÀ©ÉùÏàÍŽᣬһʯ¶þÄñ¡£
ͬʱ£¬ÍøÂçÒôÏäÓëÎÞÏß»°Í²ÅþÁ¬²»ÊÜÏÞÖÆ£¬ÏµÍ³ÌṩµÄí§ÒâÒ»Ö§Âó¿Ë·ç¶¼¿ÉÒÔÓëÒôÏä¾ÙÐÐÅä¶ÔʹÓ㬽öÐ賤°´Âó¿Ë·çÉÏµÄ¶ÔÆµ¼ü¼¸ÃëÖÓ¼´¿ÉÍê³ÉÅþÁ¬£¬²Ù×÷¼«Îª¼òÆÓ¡£Âó¿Ë·ç¹Ø»ú»òÁè¼ÝÒôÏ乿ģºó×Ô¶¯¶Ï¿ªÅþÁ¬£¬²»Ó°ÏìÆäËûÂó¿Ë·çÔÙ´ÎÅþÁ¬Ê¹Óá£
11
Ë«Ïò¶Ô½²/Ò»¼ü±¨¾¯ÇóÖú
*±¾¹¦Ð§¿É°´¿Í»§ÏÖʵÐèÇóÉè¼Æ£¬ºóÆÚÎÞÐèÈκÎϵͳ¸Ä¶¯¾ÙÐÐÀ©Õ¹ºÍÉý¼¶¡£
IPÍøÂçÒôƵϵͳÉî¶ÈÈÚºÏÁËרҵ¶Ô½²ÊÖÒÕÓëÄÜÁ¦£¬ÊµÏÖÆ½Ì¨¹²Ïí£¬×°±¸¹²Óá£Ö»Ð轫¶Ô½²Öն˽ÓÈ뵽Ŀ½ñ¹ã²¥ÍøÂ磬¾·þÎñÆ÷ÊÚȨºó¼´¿ÉͶÈëʹÓá£
IPÍøÂçÒôƵϵͳÖеÄÐí¶àÖÕ¶Ë×°±¸¾ß±¸¶Ô½²ÄÜÁ¦£¬ºÃ±ÈѰºô»°Í²¡¢ÍøÂçÒôƵÖÕ¶ËÉõÖÁ¹¦·Å£¬Óû§¿ÉÒÔͨ¹ýÕâЩװ±¸¾ÙÐжԽ²¡£¶Ô½²ÖÕ¶Ë¿É×÷ΪУ԰½ôÆÈÁªÂçµÄ¹¤¾ß£¬×°ÖÃÔÚ¸÷¸ö°à¼¶¡¢ËÞÉᡢͼÊé¹Ý¡¢Ê³ÌõÈÇøÓò£¬µ±Ê¦ÉúÔâÓöˤÉË¡¢Í»»¼¼²²¡¡¢Ð£Ô°±©Á¦µÈÍ»·¢ÇéÐÎʱ£¬¿Éͨ¹ý¶Ô½²Öն˺ô½Ð±£°²ÖÐÐÄʵʱͨ»°£¬ÊµÊ±»ñµÃ×ÊÖú¡£
ͬʱ£¬ÏµÍ³¿ÉÒÔ½ÓÈëÍþÁ®Ï£¶ûwilliamhill¹Ù·½ÍøÕ¾Í¨Ñ¶¹«Ë¾µÄÈκÎIP¶Ô½²ÖÕ¶Ë£¬¹¹½¨³ÉǿʢµÄרҵ¶Ô½²Í¨Ñ¶ÏµÍ³£¬²¢ÇÒIP¶Ô½²ÖÕ¶ËÒ²¾ß±¸¹ã²¥ÄÜÁ¦£¬¿ÉÒÔ×÷Ϊ¹ã²¥ÖÕ¶ËʹÓá£
12
¸»ºñ½Ó¿Ú
¼¯³É½Ó¿Ú
ϵͳ֧³ÖÓëÍⲿװ±¸¾ÙÐÐÊý¾ÝµÄͨѶ£¬ÒÔÊÇÆ¾Ö¤ÏêϸµÄ¹¦Ð§ÒªÇó£¬ÎÒÃÇ¿ÉÒÔí§Òâ¶©ÖÆ½Ó¿ÚÈí¼þ£¬ÊµÏÖIPÍøÂçÒôƵϵͳÓëÍⲿװ±¸µÄÊý¾ÝͨѶ¡£
ϵͳͬÑùÄܹ»Ìṩ¿É¶þ´Î¿ª·¢µÄSDK£¬ÓëÓû§×ۺϹÜÀíÆ½Ì¨¾ÙÐм¯³É£¬ÓÐÓõĺÍÓû§µÄӪҵϵͳÐͬÊÂÇ飬Ìá¸ßÆóÒµµÄÊÂÇéЧÂÊ£¬×èÖ¹ÐÅÏ¢¹ÂµºµÄ±¬·¢¡£Í¨¹ýÓëÆäËüϵͳƽ̨¼¯³ÉÕûºÏ£¬µÚÈý·½Èí¼þ¿ÉÖ±½Ó¿ØÖƹ㲥¡£
µç»°½Ó¿Ú
ϵͳµç»°Íø¹ØÄܹ»Ìṩ4·½Ó¿ÚÓëPXB³Ì¿Øµç»°ÏàÁ¬£¬4·½Ó¿Ú·Óɶ¯Ì¬·ÖÅÉ¡£Í¨¹ýIPÍøÂçÒôƵϵͳÈí¼þ±à³ÌÉèÖã¬ÎÒÃÇ¿ÉÒÔÀû±ãµÄÉ趨³Ì¿Øµç»°¹ã²¥µÄȨÏÞ¡£³Ì¿Øµç»°Æ¾Ö¤ÓïÒôÌáÐÑ£¬ÄܶÔIPÖն˾ÙÐзÖÇø¹ã²¥º°»°¡£
Ô¶³Ì¿ØÖƽӿڣ¨¿ÉÑ¡£©
ϵͳ¿ÉÒÔÌṩȫ¿ª·Å¡¢ÍêÈ«¿É¿ØµÄÔ¶¶Ë¿ØÖÆÊäÈë/Êä³öÐźţ¨¿ª¹ØÁ¿Ðźţ©£¬Ã¿¸öÐźžù¿ÉÓÃÓÚÓëÆäËûϵͳµÄ»¥Á¬»¥¶¯£¬Ö»ÒªË«·½ÌáǰԼ¶¨½ç˵»¥Áª¼´¿ÉʵÏÖ¡£ÀýÈçÓëÊÓÆµ¼à¿ØÏµÍ³¡¢ÃŽûϵͳ¡¢±¨¾¯ÏµÍ³µÄ»¥ÁªµÈµÈ¡£ÔÚÊÓÆµ¼à¿ØÏµÍ³ÖУ¬Óû§¿É×Ô½ç˵±¨¾¯ÒôƵ£¬µ±ÇøÓòÉãÏñÍ·±¬·¢½ôÆÈ±¨¾¯Ê±£¬¿ÉÁª¶¯¶ÔÓ¦°ó¶¨µÄ¹ã²¥×Ô¶¯²¥·ÅÔ¤ÉèºÃµÄ½ôÆÈ¹ã²¥ÄÚÈÝ¡£
SIP½Ó¿Ú
ϵͳÔÊÐíÖ±½ÓÅþÁ¬µÚÈý·½SIPÒôÏ䣬ͨ¹ýʹÓÃSIPÐÒ飬ʵÏÖµã¶ÔµãµÄ¹ã²¥º°»°¡£IPÍøÂçÒôƵϵͳÄÚµÄÖÕ¶ËÒ²¿ÉÒÔÖ±½ÓÅþÁ¬µ½IPPBX¡¢VoIPµç»°ÏµÍ³µÈSIP¼æÈÝ×°±¸ÉÏ¡£
ÌìÏÂͳһ·þÎñÈÈÏß